Skip to content

Commit 54e08a1

Browse files
committed
job/presubmit/ccm-aws: bump mem and cpu limit to prevent OOMKill
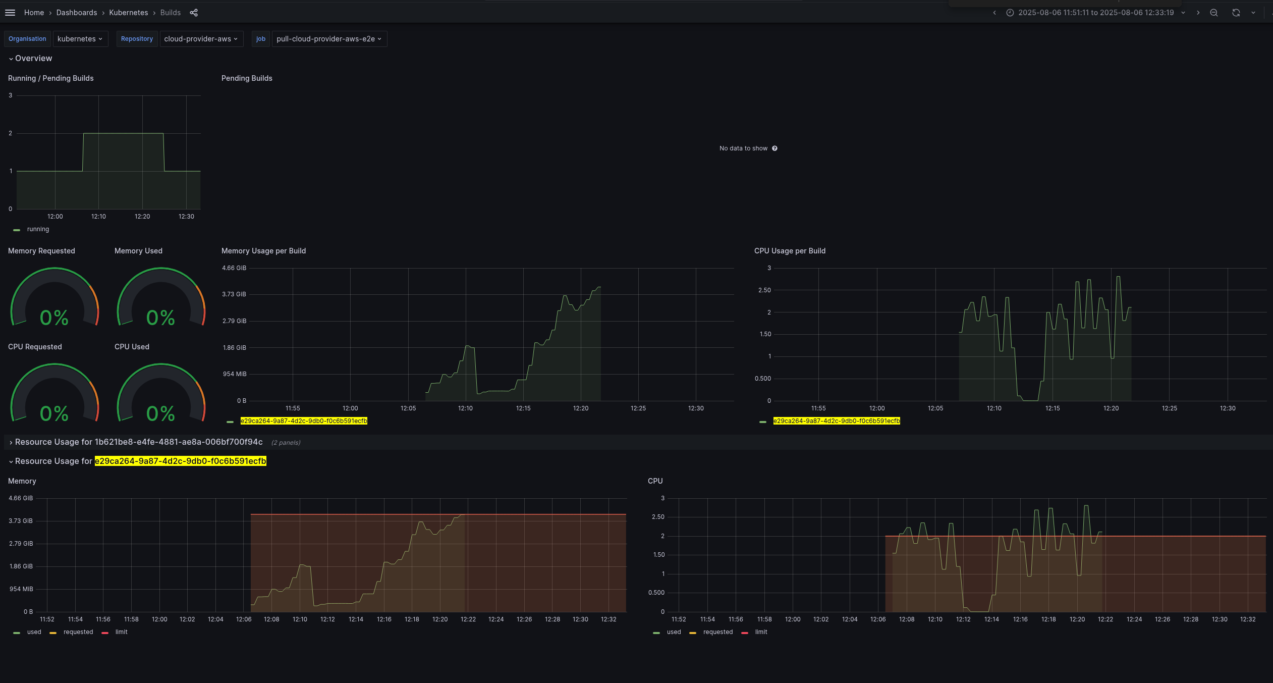
The idea of this PR is to bump resource utilization of e2e targeting stability of existing presubmits which is curently having high falure[1] ratio with many hours to get the feedback to the user[2]. Setting 3GiB/core to increase stability frm OOM kills. [1] The root cause of mostly failures cuased by CI infra is pointing to be OOMKill. Here is one example of a e2e job using above mem and CPU limits: https://monitoring-eks.prow.k8s.io/d/96Q8oOOZk/builds?orgId=1&var-org=kubernetes&var-repo=cloud-provider-aws&var-job=pull-cloud-provider-aws-e2e&var-build=All&from=1754491871179&to=1754494399603 https://issues.redhat.com/secure/attachment/13469904/13469904_Screenshot+From+2025-08-06+21-06-13.png https://prow.k8s.io/view/gs/kubernetes-ci-logs/pr-logs/pull/cloud-provider-aws/1158/pull-cloud-provider-aws-e2e/1953110200760143872 https://kubernetes.slack.com/archives/C7J9RP96G/p1754505741634999 You can see instability on e2e presubmits recently (almost two weeks): https://prow.k8s.io/job-history/gs/kubernetes-ci-logs/pr-logs/directory/pull-cloud-provider-aws-e2e [2] kubernetes-sigs/prow#210
1 parent 18a0913 commit 54e08a1

File tree

1 file changed

+4
-2
lines changed

1 file changed

+4
-2
lines changed

config/jobs/kubernetes/cloud-provider-aws/cloud-provider-aws-presubmit.yaml

Lines changed: 4 additions & 2 deletions
Original file line numberDiff line numberDiff line change
@@ -3,6 +3,8 @@ presubmits:
33
- name: pull-cloud-provider-aws-e2e
44
cluster: eks-prow-build-cluster
55
decorate: true
6+
decoration_config:
7+
timeout: 4h
68
skip_if_only_changed: "^docs/|^\\.github/|\\.(md)$|^(LICENSE|OWNERS)$"
79
skip_branches:
810
- gh-pages
@@ -17,10 +19,10 @@ presubmits:
1719
resources:
1820
limits:
1921
cpu: 2
20-
memory: 4Gi
22+
memory: 6Gi
2123
requests:
2224
cpu: 2
23-
memory: 4Gi
25+
memory: 6Gi
2426
command:
2527
- runner.sh
2628
args:

0 commit comments

Comments
 (0)