StreamEngine is an extension of the matplotlib Animation class which enables the user to easily plot real time streaming data.
pip install stream_engine
import matplotlib.pyplot as plt
from stream_engine.stream import Stream, StreamAnimation
if __name__ == '__main__':
from psutil import cpu_percent
# Define a function that returns data. This function will be repetedly called.
def cpu_average():
return [cpu_percent()]
fig = plt.figure(figsize=(10, 3))
ax1 = fig.add_subplot(111)
ax1.set_xlim(0, 600)
ax1.set_ylim(0, 100)
anim = StreamAnimation(fig, interval=100) # Create a StreamAnimation object.
anim.add_stream(Stream(ax1, cpu_average)) # Add a Stream with a data function to it.
plt.tight_layout()
plt.show()A new Stream.thread is created for each value in a list retured by the defined data function. A Stream.thread is simply an objects that holds the line and line data to be plotted for the Stream.
Note: A data function must return a list of data. The above data function returns one value so we bracket the return value.
For example if we were to create a new function that returns the cpu % for each individual cpu im our computer, instead of a single average. A new Stream.thread will be added to the Stream for each cpu in our computer (a new line to be plotted).
from psutil import cpu_percent
def all_cpu():
return cpu_percent(percpu=True) # Note: we do not have to bracket the return because
# psutil.cpu_percent(percpu=True) returns a list by default.
# returns --> [cpu1%, cpu2%, cpu3%, cpu4%] (4 stream.threads created)Now lets create a new Stream with our new data function and add it to our StreamAnimation object.
ave_stream = Stream(ax1, cpu_average)
cpu_stream = Stream(ax1, all_cpu)
anim.add_stream(ave_stream, cpu_stream)By default no processing is done to the data. It is simply graphed as it is recieved. However you can define a custom data processor to process Stream data before it is plotted.
In our example above we are plotting the raw cpu percent values which are very sporadic and hard to read. We can define a custom processor to smooth the data before we plot it which will make it more readable and mimic a standard system monitor tool.
A Stream processor takes in a thread (the line object and the line data) and data (the next value to be added tot the thread).
# The default data processor.
def stream_proc(thread, data):
thread['data'].appendleft(data) # adds the new data from our data function to the thread.
thread['line'].set_ydata(thread['data']) # updates the line with our new data.
return thread['line'] # sends the line to be plottedIf we want to filter the data. We can define a filter processor.
from scipy.ndimage.filters import gaussian_filter1d
def filter_proc(thread, data):
thread['data'].appendleft(data)
thread['line'].set_ydata(gaussian_filter1d(thread['data'], 3)) # apply a guassian filter to our data.
return thread['line']
# We add the filter_proc to the Streams we want to be filtered.
# In this case we will filter the cpu_stream and leave the ave_stream unfiltered.
cpu_stream = Stream(ax1, all_cpu, proc=filter_proc)The data now looks much cleaner. Lets put each Stream on its own axes.
# Just create a new axes and reassign one of the streams to the new axes.
ax1 = fig.add_subplot(211) # change the fig configuration to hold more than one plot
ax1.set_xlim(0, 600)
ax1.set_ylim(0, 100)
ax2 = fig.add_subplot(212)
ax2.set_xlim(0, 600)
ax2.set_ylim(0, 100)
ave_stream = Stream(ax1, cpu_average)
cpu_stream = Stream(ax2, all_cpu, proc=filter_proc) # Set to ax2
anim.add_stream(ave_stream, cpu_stream)Each Stream line can be styled like any other matplotlib line.
# A style should be passed as a list containing dicts eg.--> style=[{'color': 'r', 'label': 'foo'}]
# For single Streams
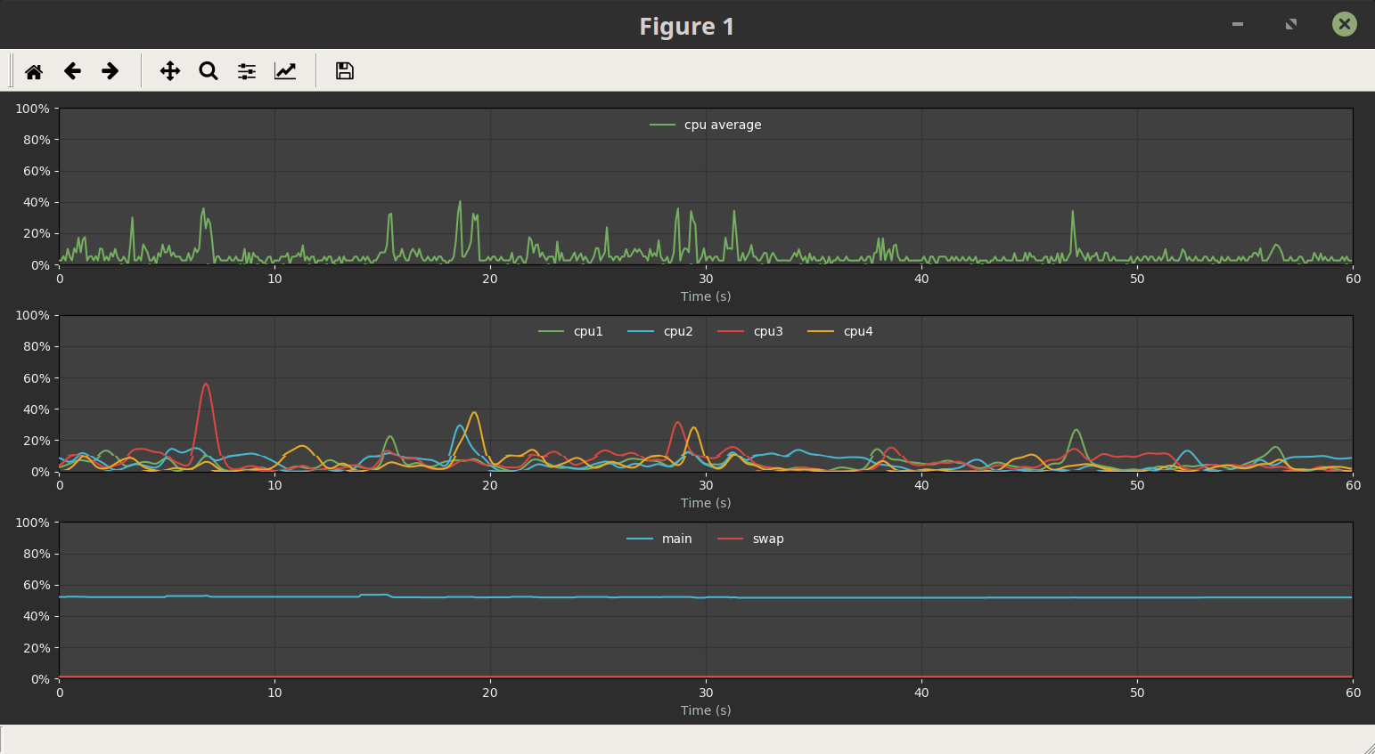
ave_style = [{'linestyle': '--', 'label': 'cpu average'}]
ave_stream = Stream(ax1, cpu_average, style=ave_style)
# For multiple streams.
cpu_style = [{'linestyle': '-', 'label': 'cpu1'},
{'linestyle': '-', 'label': 'cpu2'},
{'linestyle': '-', 'label': 'cpu3'},
{'linestyle': '-', 'label': 'cpu4'}]
cpu_stream = Stream(ax2, all_cpu, proc=filter_proc, style=cpu_style)
ax1.legend(framealpha=.0, loc=9)
ax2.legend(framealpha=.0, loc=9, ncol=4)Lets add a new Stream that represents our computers memory usage.
# Lets make our new data function that returns our computers memory usage.
from psutil import virtual_memory, swap_memory
def memory_percent():
return virtual_memory().percent, swap_memory().percent # returns a tuple of data which is also exceptable.
# We want this stream to be on it's own axes so make a third axes.
ax3 = fig.add_subplot(313)
ax3.set_xlim(0, 600)
ax3.set_ylim(0, 100)
# Lets create our Stream object.
# Lets also create a style for it while we're at it.
mem_style = [{'linestyle': '--', 'label': 'main', 'color': 'g'},
{'linestyle': '--', 'label': 'swap', 'color': 'r'}]
mem_stream = Stream(ax3, mem_percent, style=mem_style)
ax3.legend(framealpha=.0, loc=9, ncol=2)
# Add to our StreamAnimation object.
anim.add_stream(ave_stream, cpu_stream, mem_stream)import matplotlib.pyplot as plt
from stream_engine.stream import Stream, StreamAnimation
from matplotlib.ticker import FuncFormatter, FormatStrFormatter
base_style = {'figure.facecolor': '2d2d2d',
'axes.facecolor': '404040',
'axes.labelcolor': 'b0bdbb',
'axes.prop_cycle': "cycler('color', ['74af60', '49b6d2', 'db4743', 'eba92b'])",
'axes.grid': 'True',
'grid.color': '343434',
'grid.linestyle': '-',
'grid.linewidth': '1.0',
'text.color': 'b0bdbb',
'xtick.color': 'efefef',
'ytick.color': 'efefef'}
ave_style = [{'label': 'cpu average'}]
cpu_style = [{'label': 'cpu1'},
{'label': 'cpu2'},
{'label': 'cpu3'},
{'label': 'cpu4'}]
mem_style = [{'label': 'main', 'color': '#49b6d2'},
{'label': 'swap', 'color': '#db4743'}]
def config(*args):
def x_format(x, pos):
return '%1.0f' % abs(x / 10)
for ax in args:
ax.xaxis.set_major_formatter(FuncFormatter(x_format))
ax.yaxis.set_major_formatter(FormatStrFormatter('%.0f%%'))
ax.set_xlabel('Time (s)')
leg = ax.legend(loc=9, ncol=6, framealpha=.2)
for text in leg.get_texts():
text.set_color('w')
with plt.style.context(base_style):
fig = plt.figure(figsize=(8, 5))
ax1 = fig.add_subplot(311)
ax1.set_xlim(0, 600)
ax1.set_ylim(0, 100)
ax2 = fig.add_subplot(312)
ax2.set_xlim(0, 600)
ax2.set_ylim(0, 100)
ax3 = fig.add_subplot(313)
ax3.set_xlim(0, 600)
ax3.set_ylim(0, 100)
if __name__ == '__main__':
from psutil import cpu_percent, virtual_memory, swap_memory
from scipy.ndimage.filters import gaussian_filter1d
def filter_proc(thread, data):
thread['data'].appendleft(data)
thread['line'].set_ydata(gaussian_filter1d(thread['data'], 3))
return thread['line']
def cpu_percents():
return cpu_percent(percpu=True)
def cpu_average():
return [cpu_percent()]
def mem_percent():
return virtual_memory().percent, swap_memory().percent
ave_stream = Stream(ax1, cpu_average, style=ave_style)
cpu_stream = Stream(ax2, cpu_percents, style=cpu_style, proc=filter_proc)
mem_stream = Stream(ax3, mem_percent, style=mem_style)
config(ax1, ax2, ax3)
anim = StreamAnimation(fig, interval=100)
anim.add_stream(ave_stream, cpu_stream, mem_stream)
plt.tight_layout()
plt.show()






