Welcome to the Candlestick Data Visualization project! This project aims to create an interactive candlestick chart for visualizing financial market data. The project is developed by Ahmed Abdullah. You can find the project repository here.
The dataset used for this project comprises financial market data, including open, close, high, and low prices for a specific asset over a given period. The data is preprocessed to ensure its suitability for candlestick chart visualization.
-
Data Collection: Obtain financial market data from a reliable source and preprocess it to clean and organize the data.
-
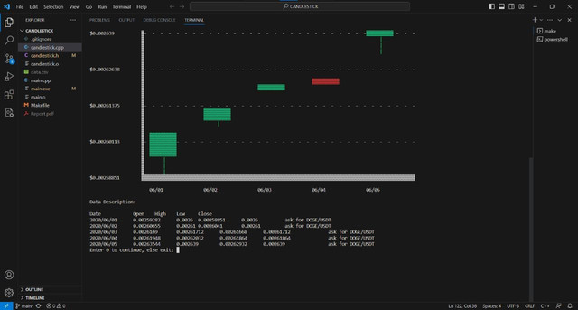
Data Visualization: Develop an interactive candlestick chart representing the price movements of the financial asset over time, including key elements such as open, close, high, and low prices for each time period.
-
Technical Analysis Indicators: Optionally, incorporate additional technical analysis indicators, such as moving averages or RSI, into the chart to provide deeper insights into market trends.
-
User Interaction: Design the chart to be interactive, enabling users to zoom in, pan, and explore specific time frames effortlessly.
-
C++ Implementation: Implement the project in C++ for efficient performance and seamless integration with existing financial systems.
-
Deployment: Deploy the candlestick data visualization tool as a standalone application, empowering users to analyze financial market trends effectively.
To run or contribute to this project locally, follow these steps:
-
Clone the Repository: Clone this repository to your local machine:
git clone https://github.com/ahmedembeddedx/CandleStick-Data-Viz.git
-
Compile and Run: Compile the C++ code using your preferred compiler, and run the executable file to launch the candlestick data visualization tool.
-
Load Data: Load the financial market data into the application.
-
Explore Chart: Explore the interactive candlestick chart, zooming in or panning to focus on specific time frames.
-
Customize: Optionally, customize the chart by adding technical analysis indicators for a more comprehensive analysis.
- C++
If you have any questions, suggestions, or issues related to this project, please feel free to contact:
We hope this Candlestick Data Visualization tool proves to be a valuable asset for analyzing financial market trends!


