Formulate the statistics for myClub tour event as well as record, analyse and compare the stats of the players.
- Finds the sum of goals scored & assists made along a week.
- Finds the percentage involvement of each player in a tour event.
- Finds the MVP (Most valuable Player) of every week.
- Does a Wikipedia search of the MVP. It also provides an option to pull up the web-browser with more information.
- Can retain the details of all the previous week's tour stats and provides info in a comparable manner through graphs.
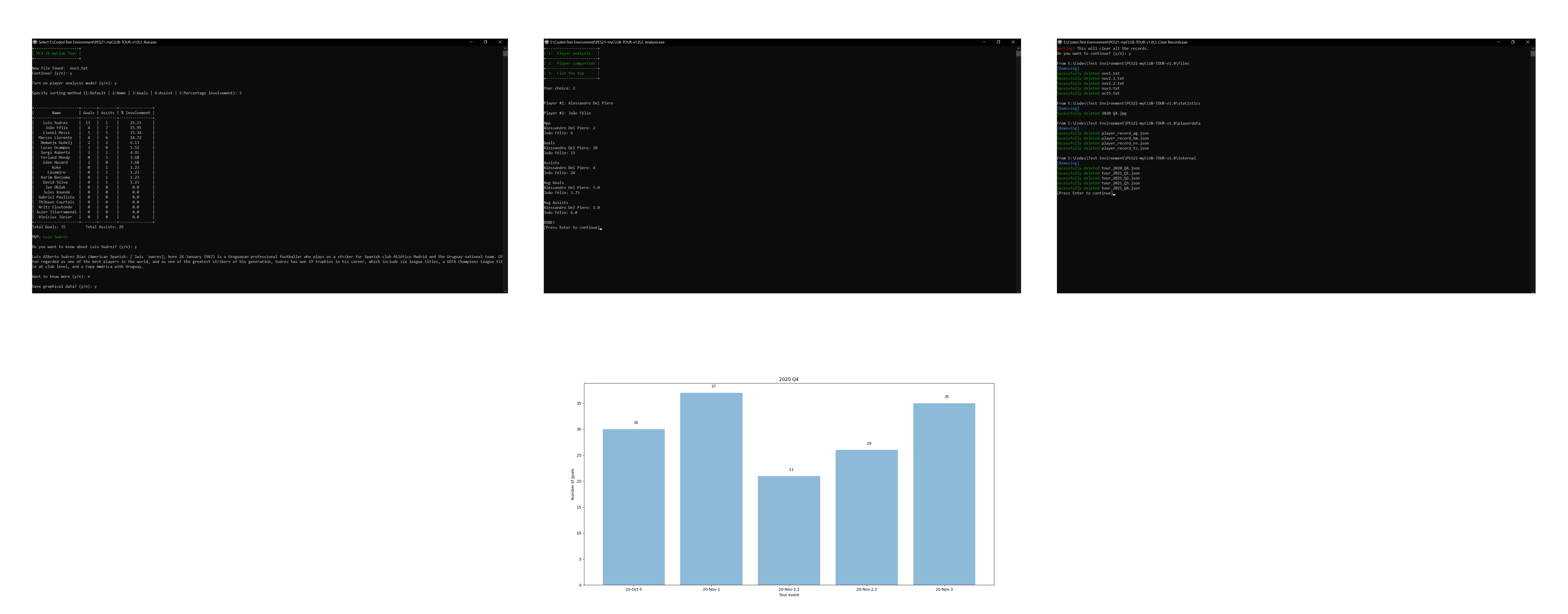
- Graph shows the total goals scored throughout each Fiscal year (Quarters).
- Saves the stats such as (goals, assists, avg goals, avg assists, appearances) of every player that played the event (Cumulative).
- Checks the stats of any player any time.
- Compares the stats of two players.
- Finds the all time top goal scorer, assist maker etc.
The executables (.exe) along with necessary files can be downloaded for Windows 10.
Windows 10
[Note for contributors: Here the instructions are for downloadable .exe files. But the instructions are same while using .bat or .exe files]
Save the .txt file in this format with each line separated by a tab or 4 spaces into files folder.
You can use OneNote for Windows 10 and Tab Key to easily form tables like this one. Then copy the table contents to a file and it will be automatically formatted with tab or 4 spaces.
1. Run.exe to run the scripts that generate the statistics.
2. Analysis.exe to analyse/compare/find the top.
3. Clear Records.exe to clear all the saved records and json files.
This repository contains the source codes. You can clone it and may make necessary changes.
Following external packages need to be installed.
pip install colorama
pip install matplotlib
pip install numpy
pip install tabulate
pip install termcolor
pip install wikipedia
pip install win10toast
For more info see notes.txt
Code Developed by:
Gokul Manohar




