Hippo-4J 基于 美团动态线程池 设计理念开发,针对线程池增强 动态调参、监控、报警功能。
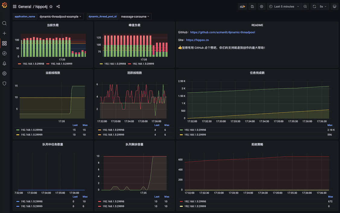
通过 Web 控制台对线程池参数进行动态调整,支持 集群内线程池的差异化配置。内置线程池参数变更通知,以及 运行过载报警 功能(支持多通知平台)。
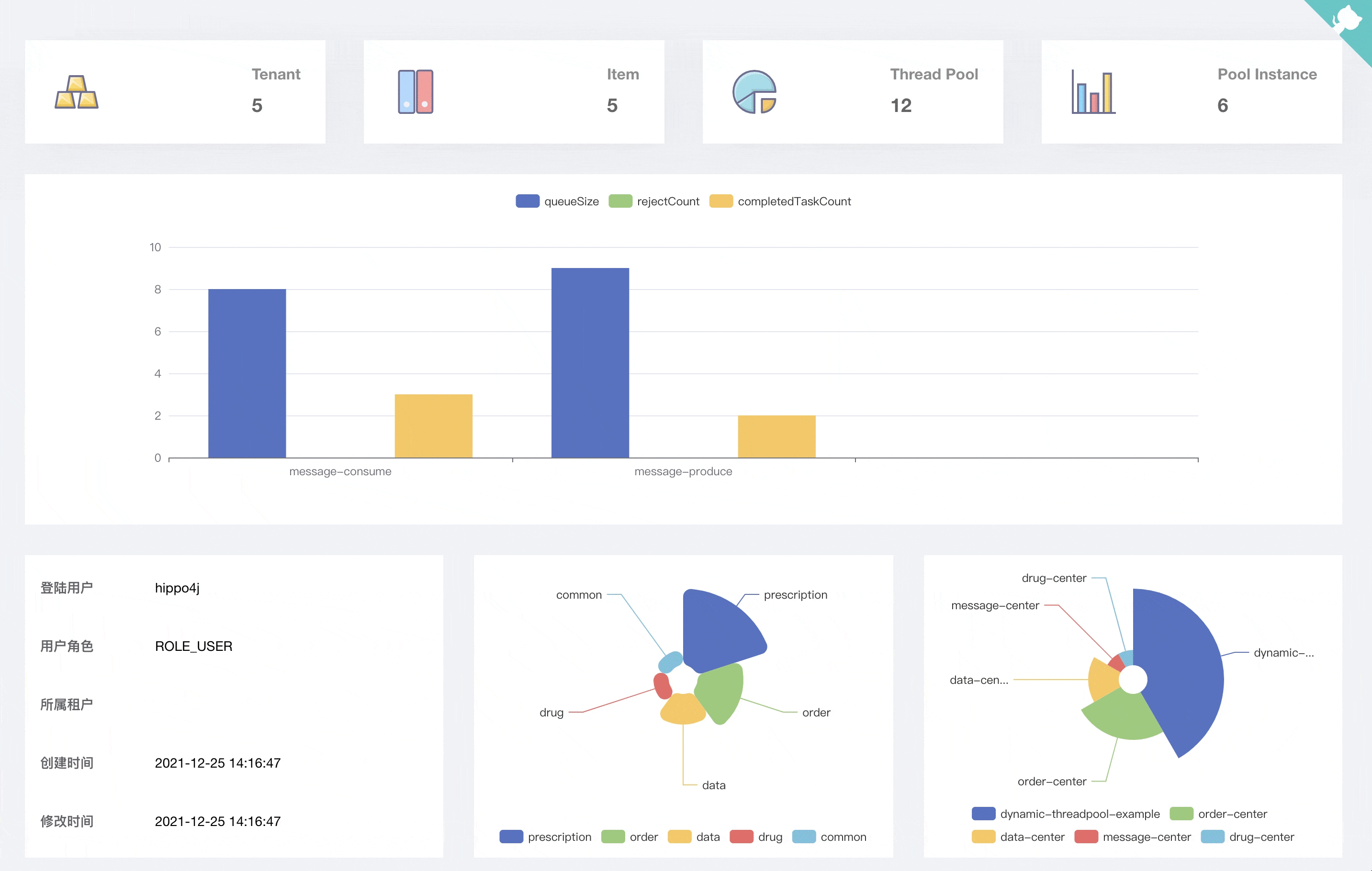
按照租户、项目、线程池的维度划分,配合系统权限,让不同的开发、管理人员负责自己系统的线程池。
1.1.0 版本发布后,Hippo-4J 分为两种使用模式:轻量级依赖配置中心以及无中间件依赖版本。
轻量级动态线程池管理,依赖 Apollo、Nacos、Zookeeper 等三方配置中心(任选其一)完成线程池参数动态变更,支持运行时报警、监控等功能。
监控功能配置详见:线程池监控
部署 hippo4j-server 服务,通过可视化 Web 界面完成线程池的创建、变更以及查看,不依赖三方中间件。
相比较 hippo4j-core,功能会更强大,但同时也引入了一定的复杂性。需要部署一个 Java 服务,以及依赖 MySQL 数据库。
| hippo4j-core | hippo4j-server | |
|---|---|---|
| 依赖 | Nacos、Apollo、Zookeeper 配置中心(任选其一) | 部署 Hippo-4J Server(内部无依赖中间件) |
| 使用 | 配置中心补充线程池相关参数 | Hippo-4J Server Web 控制台添加线程池记录 |
| 功能 | 包含基础功能:参数动态化、运行时监控、报警等 | 基础功能之外扩展控制台界面、线程池堆栈查看、线程池运行信息实时查看、历史运行信息查看、线程池配置集群个性化等 |
使用建议:根据公司情况选择,如果基本功能可以满足使用,选择 hippo4j-core 使用即可;如果希望更多的功能,可以选择 hippo4j-server。
两者在进行替换的时候,无需修改业务代码。
简单来说,Hippo-4J 主要为我们解决了下面这些使用原生线程池存在的问题:
| 原生线程池 | Hippo-4J 增强后 | |
|---|---|---|
| 线程池管理 | 无 | 管理应用所有线程池 |
| 运行负载报警 | 无 | 内置四种报警策略,通过群机器人推送报警信息 |
| 运行时数据查看 | 无 | 线程池数据实时查看,以及最近半小时运行图表展示 |
| 线程池修改参数 | 需重启应用 | 应用运行时动态变更线程池参数 |
| 线程池优雅关闭 | 应用内需扩展 | 支持在指定时间内等待任务完成 |
| 线程池上下文传递 | 应用内需扩展 | 支持上下文传递 |
Hippo-4J 已接入钉钉、企业微信以及飞书平台,提供了 线程池参数变更通知 和 运行时报警 功能。示例如下:
![]() 配置变更 |
![]() 报警通知 |
在线体验地址 用户名密码:hippo4j / hippo4j
对于这个项目,是否有什么不一样看法,同 作者 或者创建 Issues 沟通。
如果大家想要实时关注 Hippo-4J 最新动态以及干货分享的话,可以关注我的公众号。
- JavaGuide:「Java学习+面试指南」一份涵盖大部分 Java 程序员所需要掌握的核心知识。准备 Java 面试,首选 JavaGuide!
- Guide-Rpc-Framework:A custom RPC framework implemented by Netty+Kyro+Zookeeper.(一款基于 Netty+Kyro+Zookeeper 实现的自定义 RPC 框架-附详细实现过程和相关教程。)
- toBeBetterJavaer:Java 程序员进阶之路,据说每一个优秀的 Java 程序员都喜欢她,风趣幽默、通俗易懂。内容包括 Java 基础、Java 并发编程、Java 虚拟机、Java 企业级开发、Java 面试等核心知识点
- Austin:消息推送平台📝 推送下发【邮件】【短信】【微信服务号】【微信小程序】等消息类型。所使用的技术栈包括:SpringBoot、SpringDataJPA、MySQL、Docker、docker-compose、Kafka、Redis、Apollo、prometheus、Grafana、GrayLog、Flink、Xxl-job、Echarts等等
Hippo-4J 项目基于或参考以下项目:Nacos、Eureka、Mzt-Biz-Log、Equator。
感谢 JetBrains 提供的免费开源 License:








