This project houses a series of node.js+InfluxDB modem statistic collection scripts. These scripts will automatically log in, and ping your modem (see models directory for modems supported) over HTTP every 15 seconds or so to collect various RF environment datapoints.
Please note, this may leave your modem constantly "logged in", which could pose a security risk in some cases. To avoid this, some modems allow you to log in from an IP address off of your WAN subnet or address, such as 192.168.100.2.
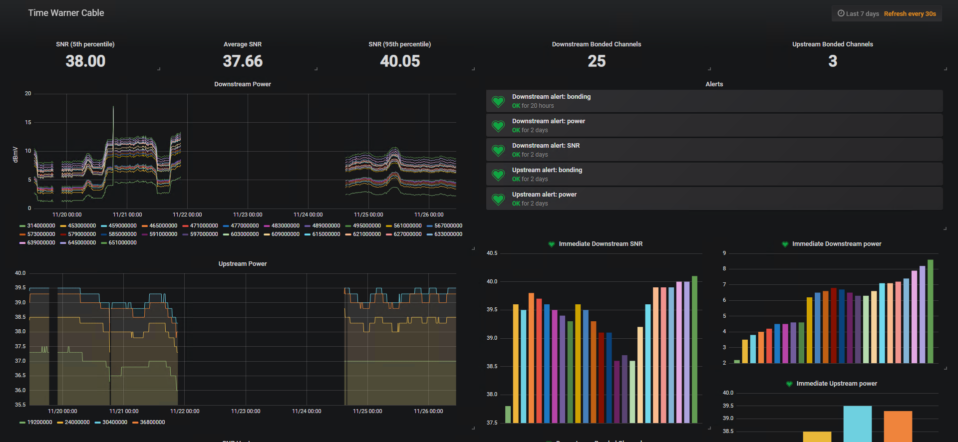
Visualization is achieved through the use of the popular data/graphing tool Grafana, which even supports alerts. The example provided Grafana dashboard has alerts attached for various recommended signal levels such as: SNR (>=30dB), power (-15 to +15dBmV), and affixing your channel bond count to detect upgrades/partial service mode.
I recommend you have the alerts in Grafana route to a slack-based notification channel, or Email. It's possible to use Discord as a message target, like I do, using a slack-to-discord push notification relay.
See: https://github.com/mattund/docker-slack-discord-relay, which supports re-sending notifications on timeouts or network failures - this is important for me, since I run Grafana and InfluxDB locally behind the modem. If WAN connectivity is lost (i.e., modem trouble), those alerts wouldn't push to Discord/Slack. With the relay, these are resent until Discord/Slack replies.
Most of the collection scripts in the project will buffer datapoints, so even if InfluxDB goes down, they will eventually all sink without loss. This is useful if your InfluxDB server is running on a remote, WAN-side endpoint that is inaccessible when your modem is having problems.
Alerts (via a slack-to-discord relay):
- Detect physical-layer upgrades (channel bond count, DOCSIS 3.1 OFDM carrier) within seconds
- Receive notifications about service outages and signal issues on your phone while you're away (if you have a backup WAN; otherwise, after an outage has ended)
- Analyze modem data to correlate transport/IP-level issues with RF environment issues
- Share extremely detailed, useful information with your Internet Service Provider (ISP) for troubleshooting time-specific RF problems (i.e. evening/PM only)
- Diagnose and/or audit new equipment or physical changes on your system
NOTE: "Support" indicates the model below is scrape-able; the node.js application must run on a home router (with custom firmware) or a homelab.
Coaxial Cable Modems:
- MB8600 (DOCSIS 3.1)
DSL Modems:
- SR555ac
If you would like to have a modem supported with a node.js scraper script, either create a pull request, or open an issue with the modem's path to the signal statistics page. Make sure to include an HTML excerpt of the signal level markup, and remove any personal information such as CM MAC address, TFTP IP address, any other IP addresses, or configuration file names.
To run the scripts in this project, create a config.json file in the run directory of the script, such as:
NOTE: Configuration depends on the model which data is collected from.
{
"modem": {
"host": "192.168.100.1",
"username": "admin",
"password": "motorola"
},
"influxdb": {
"host": "(mongodb.yourdomain.net, or 10.12.34.56)",
"port": 8086
}
}
You may need dependencies. Most scripts require: request, jsdom, influx, and moment. You can install those using npm install <package> in the run directory you want to use, with your config.json.
Then, you can schedule a task in either Task Scheduler on Windows, or make a systemd/initd script to run the node.js script:
node server.js
Homelab Well, this is easy; just install node.js on a VM or machine in your homelab!
Router This is trickier. However, there may be solutions. If you use Tomato, you can try this thread to get node.js installed on your router, which will allow you to collect data from your router, and then I guess you would push the data to an internet-based InfluxDB server. https://www.linksysinfo.org/index.php?threads/node-js-on-tomato.70307/


